Publicado 07/04/2022 13:34

Faraday v4:Seguridad ágil para un desarrollo ágil

Our new dashboard and UI
Our new dashboard and UI - FARADAY/PR NEWSWIRE

MIAMI, 7 de abril de 2022 /PRNewswire/ -- Se espera que el mercado de SaaS crezca a una tasa anual compuesta del 27% hasta 2028. A diferencia de otros productos de software, los servicios en la nube permiten períodos mucho más cortos entre actualizaciones, algunas de las cuales implementan varias actualizaciones por día. Muchas cosas pueden salir mal si la ciberseguridad no se maneja correctamente. La seguridad debe ser ágil, o se quedará atrás.

En este contexto, nos complace presentar Faraday v4, ahora disponible para suscripciones profesionales y corporativas y nuestro plan personal gratuito.

Faraday trabaja para hacer que la seguridad sea escalable, eficiente y ágil. La plataforma permite a los equipos gestionar todos los asuntos de ciberseguridad desde el mismo lugar, simplificando los pasos clave de la gestión de vulnerabilidades y las tareas de pruebas de penetración.

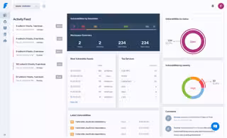
Su nueva versión está basada en la nube y tiene una interfaz de usuario intuitiva, diseñada para que la seguridad sea más cómoda. Faraday le permite escanear, analizar, etiquetar y asignar vulnerabilidades con solo unos pocos clics, lo que la convierte en la plataforma de referencia para que los equipos incorporen la seguridad en su proceso de desarrollo.

Las vulnerabilidades se muestran en un tablero que facilita los pasos clave de evaluación y clasificación. Se pueden mostrar y comparar análisis generales sobre vulnerabilidades entre espacios de trabajo para abordar decisiones estratégicas.

  • Nos adaptamos a tu medida: cinco espacios de trabajo para ampliar tus posibilidades de seguridad. Compare espacios de trabajo en una única vista de cuadrícula.
  • Ahorre tiempo y automatice sus opciones de informes con nuestros informes personalizados.
  • Comuníquese fácilmente compartiendo espacios de trabajo con otros usuarios.
  • Gestión sencilla de vulnerabilidades duplicadas en herramientas de análisis.
  • Filtros avanzados y barra de búsqueda.
  • Integre herramientas de escaneo directamente en su espacio de trabajo con la guía de nuestro sencillo asistente de agente.
  • Añadimos un icono de notificaciones para ayudarle a mantenerse al día con su equipo.
  • Sin necesidad de instalación; disponible en nuestra nube.

Todo para ahorrar tiempo y energía a los equipos y ayudar a crear soluciones de seguridad escalables.

Puede comenzar ahora mismo. Cree una cuenta hoy gratis.

Contacto: sales@faradaysec.com; https://faradaysec.com/?utm_medium=mailing&utm_source=Cision&utm_campaign=pressrelease&utm_content=Cision

Foto - https://mma.prnewswire.com/media/1781885/DASHBOARD_nuevo_2022_2_01.jpg

Contenido patrocinado